首页
汇商
Exness返佣
ICMarkets返佣
XM返佣
TMGM返佣
TickMill返佣
激石PepperStone返佣
获得外汇返佣
新闻中心
关于返佣
行业动态
外汇
期货
黄金原油
网站公告
活动及交易大赛
外汇课堂
入门课程
中级课程
交易大师课程
mt4/mt5下载
免费mt4指标下载
经典策略(仅供参考)
24小时快讯
财经日历
外汇
当前位置:
首页
>
新闻中心
>
外汇
全部
665
关于返佣
25
行业动态
286
外汇
282
期货
3
黄金原油
53
网站公告
2
活动及交易大赛
7
欧元英镑澳元兑美元汇率和挂单持仓数据图5月30日
时间:2024-05-30 访问量:1507
欧元兑
美元
数据图如下:
英镑兑
美元
挂单持仓数据图:
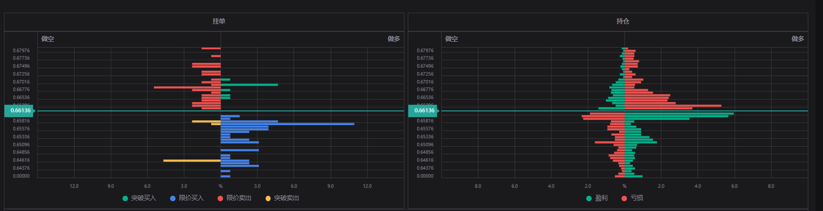
澳元兑
美元
挂单数据图如下:
上一篇:
美国房地产即将面临新风险?ARM即将到期
下一篇:
南非5年期信用违约掉期创一个月以来新高。